Secure Your
Microsoft 365® Today

Instant protection against threats across your entire Microsoft 365® environment.

Stop Automating Alerts. Start Automating Decisions.

Contain Threats
Fast

No tickets, no waiting

Eliminate Alert
Fatigue

Autonomous triage and response

Stop Repeat
Attacks

Identity-level enforcement

Autonomous
Response

Instant action without human delay

Security that works like a brain, not a checklist.

 

IntelliThreat AI acts as security analyst — only faster, smarter, and available 24/7.

It mimics expert human decision-making — and improves with every interaction.

  • Reduces Security Operations Cost
  • Integrates with your Existing Tools
  • Instantly Detects & Autonomously Responds to Threats
  • Replaces Level 1 SOC Analyst
IntelliThreat Logo

Autonomous AI Security for Microsoft 365®

AI-powered detection, investigation, and response—designed to eliminate alert fatigue, reduce SOC overhead, and give IT teams clear, actionable security outcomes.

Phishing
Attempts

Malware and Ransomware

Account Compromise

Data Exfiltration
& Leakage

Insider
Threats

Suspicious User Activity

Misconfigured Security Policies

Threat Actor Indicators

Compliance Violations

Third-Party
App Risks

And More

Autonomous Response in Action

IntelliThreat uses autonomous account containment to shut down active threats in real time—without waiting on analysts, ticket queues, or after-hours SOC escalation

Identity-Based IP Threat Mitigation

Compromised Account Containment

Governance & Safeguards

Traditional SOC vs. IntelliThreat AI™

See how IntelliThreat AI compares to traditional security operations approaches.
Capability Traditional SOC IntelliThreat™ AI for M365
Human triage required High Low
After-hours response dependency High Low
Identity-layer enforcement ⚠️ Varies Built-in (Entra CA)
Compromised account containment Manual Automated (threshold-based)
Governance + audit trail Manual Logged + retained
Break-glass safety ⚠️ Manual process Excluded by design
Automated actions are triggered only under predefined thresholds and corroborating evidence.

Prove it in your own environment Free for 30 Days

Deploy autonomous detection, investigation, and response for Microsoft 365® in minutes. Watch IntelliThreat automatically identify real threats and contain compromised accounts—without analysts, tickets, or SOC delays.

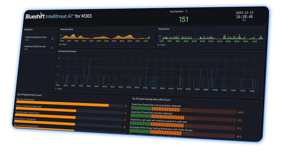
Autonomous AI-Based SecOps has Arrived

AI-powered detection, investigation, and response—designed to eliminate alert fatigue, reduce SOC overhead, and give IT teams clear, actionable security outcomes.
AI ANALYSIS

Autonomous Threat Detection

Continuously monitors Microsoft 365® activity, detecting anomalies and repeatable threats without manual rule tuning or analyst triage.

98%

Reduction in alert noise (30 days)

0

Missed critical threats (pilot avg)

AI ANALYSIS

Alert Fatigue Eliminated

Recurring alerts are automatically recognized, risk-scored, and suppressed—so teams only see what truly matters.

90%+

Fewer repetitive alerts

AI ANALYSIS

Plain-Language Security Insights

Every alert includes root cause, impact, and step-by-step remediation—written for IT teams, not security analysts.

1-Click Alerts

AI analysis per alert

REDUCE SOC COST

Level 1 SOC Work—Automated

AI agents enrich, correlate, investigate, and escalate threats automatically—replacing repetitive Level-1 SOC tasks.

24/7 Coverage

Autonomous triage coverage

TRANSPARENCY

No Black-Box Detection

Full visibility into detection rules, threat levels, and playbooks. Know exactly what we detect—and why.

100% Visibility

Documented detection logic

INTEGRATIONS

Built for Your Stack

Works with your SIEM, ticketing system, PSA tools, and workflows—no vendor lock-in required.

10+ Integrations

Native integrations (and growing)

Request Free 30-Day Trial or Watch a Demo

FAQ

Everything You Need to Know

Answers to common questions about how Blueshift defends your business with speed, precision, and zero disruption.

How Do I Get Started?

text text text

test

test

text t4xt 

intellithreat-ai-agentic-cybersecurity-scaled.jpg
A computer hacker
IntelliThreat Logo
 
AI Defense that Never Sleeps
 

AI Agents + Expert U.S. Threat Hunters

Our AI Agents monitor your environment 24/7.  They’ll catch the latest threats with no tuning. No more chasing alerts, no more alert fatigue.

Security That Works Like a Brain, Not a Checklist.

IntelliThreat Autonomous AI is a self-service security operations platform built on Agentic AI that acts as security analyst — only faster, smarter, and available 24/7.

Screenshot 2024-12-22 at 11.56.06 AM

Specialized AI Agents

Specialized AI agents perform triage, hunt threats, issue response actions, and summarize findings.

Faster Threat Hunting

Designed to drastically reduce alert fatigue, false positives, and manual analyst work.

Adaptive AI Defense

AI agents form a seamless, self-governing defense system that scales with your needs.

Reduce Security Operations Costs

Replaces the need for Level 1 SOC Analysts

Integrate With Your Existing Tools

Use your own SIEM, Ticketing System and more.

Plain Language Alerts

Alerts IT Teams can understand and act on.

Instant Threat Response

Respond in seconds, not hours.

 
IntelliThreat AI™
 
Security that works like a brain, not a checklist.
 

IntelliThreat Autonomous AI acts as security analyst — only faster, smarter, and available 24/7.

It mimics expert human decision-making — and improves with every interaction, operates independently, makes decisions, and coordinates across tasks.

Stop Automating Alerts.
Start Automating Decisions.

Secure Your Microsoft 365® Today

We’re not just using AI to enhance workflows — our  fully autonomous agents that operate independently, make decisions, and coordinate defense across tasks.

Autonomous AI-Powered Security

Reduce Security Operations Costs

Full-Stack Integration

Built for IT Teams

Instant Threat Response